
Network Olympus
Обзор
Мониторинг компьютеров, серверов и сетевых устройств
Network Olympus - это программное обеспечение, разработанное для тщательного мониторинга компьютеров, серверов и устройств в сети. Network Olympus предназначен для постоянного отслеживания отдельных компьютеров и служб, требующих постоянного контроля в вашей сети. Это позволяет обеспечить работоспособность систем, своевременно выявлять потенциальные проблемы и эффективно решать их, выполняя различные сценарии и действия, предоставляя подробные отчеты о любых сбоях.

Мониторинг сети
Network Olympus гарантирует работоспособность систем, своевременно выявляет потенциальные проблемы и уведомляет вас о них. Программа эффективно решает возникшие проблемы и предоставляет подробные отчеты о сбоях, обеспечивая своевременную реакцию.

Мониторинг серверов
Используя протокол WMI, Network Olympus предлагает обширные возможности для мониторинга широкого спектра метрик серверов, охватывающих всё, от производительности и доступности системы, до существования и размера файлов и папок. Все данные фиксируются и анализируются в режиме реального времени, обеспечивая актуальную информацию.

Создание карты сети
Network Olympus графически иллюстрирует все компоненты вашей сети, включая их взаимосвязи. Программа автоматически обновляет статус каждого датчика, обеспечивая комплексный мониторинг устройств через интегрированную карту. Используя функцию карты сети, вы можете легко выбрать любое устройство на ней и получить немедленный отчет о его статусе.
Сканирование
Сканирование сети
Network Olympus включает в себя продвинутый встроенный модуль сканера, разработанный для первоначального сбора данных. Этот модуль тщательно сканирует каждое устройство в сети, собирая важные данные. Каждое идентифицированное устройство добавляется в базу данных, создавая основу для непрерывного мониторинга и управления.
Упрощенные рабочие процессы
Интуитивно понятный интерфейс Olympus упрощает сложную задачу управления сетью. Он предоставляет четкий и всеобъемлющий обзор всей вашей сетевой инфраструктуры. Программное обеспечение включает удобные карты сети и иерархические деревья, которые играют ключевую роль в достижении автоматизации и эффективной визуализации. Эти инструменты не только упрощают рабочий процесс, но и повышают эффективность мониторинга устройств в сети, делая его доступным даже для начинающих пользователей.
Сенсоры
Обзор
Network Olympus использует различные сенсоры для мониторинга устройств в сети, чтобы установить соединения с устройствами и собирать необходимые данные. Наше решение запрограммировано на выполнение серии предопределенных действий в ответ на обнаруженные аномалии, что делает его эффективным программным обеспечением для мониторинга сети. Предлагая более 30 типов индикаторов, классифицированных как System, WinBase, NetBase и FileSystem, Network Olympus обеспечивает всесторонний мониторинг.
Системные сенсоры
С Network Olympus, мониторинг ваших компьютеров и серверов на предмет потенциальных угроз становится простым. Сенсоры WinBase и System способствуют их бесперебойной работе, отслеживая различные параметры.
Загрузка ЦП: получение подробной информации о загрузке процессора для предотвращения достижения критических уровней.
Использование памяти: эти сенсоры очень адаптивны и просты в настройке, позволяя вам эффективно отслеживать использование как физической, так и виртуальной памяти.
Количество пользователей и процессов: отслеживание количества запущенных процессов и пользователей, вошедших в систему на любом удаленном компьютере.
Сенсоры NetBase
Мониторинг ресурсов как внутри, так и за пределами локальной сети имеет решающее значение. Сенсоры NetBase позволяют отслеживать широкий спектр портов и доступности контента веб-сайтов, охватывая такие протоколы, как TCP, ICMP, FTP, HTTP, POP3, SMTP, Telnet, IMAP и другие.
Сенсоры FileSystem
Network Olympus предлагает обширные возможности мониторинга файловой системы. Под вашим контролем не только операционная система, но и каждый файл на жестком диске. Вы можете отслеживать и сравнивать различные параметры, такие как размер файла, существование файла, CRC32, количество, сравнение друг с другом, дисковое пространство и содержимое.
Действия
Действия и уведомления
Network Olympus может выполнять серию предопределенных действий в ответ на любые обнаруженные аномалии. Программа оперативно уведомляет вас о проблемах и инициирует немедленные меры для их устранения. В зависимости от ваших настроек, она способна выполнять сценарии, перезагружать удаленные компьютеры, перезапускать сервисы, запускать определенные приложения или записывать данные событий для будущего анализа. В экстренных случаях программа реагирует на основе обратной связи от датчиков и результатов операций.
Эффективные комбинации
Функция "Конструктор сценариев" в Network Olympus позволяет настраивать последовательности действий, запускаемых отклонениями. Этот инструмент позволяет создавать сложные комбинации действий датчиков и уведомлений благодаря удобному интерфейсу. Все системные действия тщательно фиксируются в журнале активности и детализируются в специальных отчетах, чтобы ни одно событие не было упущено.
Уведомления
Интеграция уведомлений с действиями значительно повышает эффективность мониторинга. Эти уведомления служат информативными оповещениями, сообщая администраторам о каждом отклонении в состоянии системы. Программное обеспечение для мониторинга сети Network Olympus предоставляет широкий выбор вариантов уведомлений, позволяя полностью настроить процесс мониторинга.
Действия и уведомления: автоматизация
Network Olympus предлагает широкий спектр автоматических действий и оповещений для снижения времени простоя системы. Интуитивно понятный интерфейс облегчает настройку различных действий.
Оповещения: сообщение, всплывающее окно, воспроизведение звука, запись в файл, уведомление по электронной почте, Jabber и другие.
Что касается действий, вот лишь некоторые из них, которые выполняет Network Olympus: запуск приложения, выполнение скрипта, перезагрузка сервиса, перезагрузка компьютера и другие.
Все выполненные действия и любые изменения параметров подробно записываются в журнал, формируя четкую и понятную картину событий, произошедших в сети.
Сценарии
Сценарии мониторинга
Конструктор сценариев в Network Olympus - это мощный инструмент, предназначенный для автоматизации рабочих процессов мониторинга. Он необходим для создания и управления различными сценариями мониторинга, упрощая процесс автоматического контроля и управления.
Он не только планирует процессы мониторинга, но и предлагает обширные возможности для реагирования на чрезвычайные ситуации в сети и эффективной диагностики проблем.
Разветвленные сценарии
Конструктор сценариев дает возможность создавать сложные сценарии, состоящие из множества ветвей, что позволяет учесть все варианты развития событий. Любую ветвь можно изменить в любой момент, добавив уведомление, сенсор или действие всего за пару щелчков.
Простой интерфейс
Интуитивный и удобный интерфейс поможет быстро создавать даже сложные сценарии. Конструктор сценариев позволяет прикрепить сценарий мониторинга как к одному устройству, так и сразу к группе устройств.
Гибкие схемы мониторинга
Функциональность конструктора сценариев высоко адаптируема. Он позволяет полностью управлять всеми добавленными датчиками, действиями и уведомлениями, что позволяет пользователям настраивать свои процессы мониторинга в соответствии с их конкретными нуждами.
Надежная система для надежного мониторинга
Программное обеспечение Network Olympus обладает надежной и безопасной системой мониторинга, которая своевременно обнаруживает неисправности и предотвращает потенциальные проблемы. Его технология позволяет сформировать логическую цепочку, которая запускает системные реакции, обеспечивая своевременные уведомления о состоянии ваших устройств. Программа тщательно ведет журнал всего процесса мониторинга, облегчая отслеживание проблем и понимание их происхождения.

Внедрение конструктора сценариев
Конструктор сценариев может быть использован для автоматизации сценариев рабочих процессов в сети.
Проверка доступности сервера. Регулярно проверяет стабильность сервера и веб-сайта, немедленно уведомляя вас о любых обнаруженных проблемах.
Проверка значений ключей реестра. Отслеживает и восстанавливает ключевые значения на удаленных устройствах при обнаружении отклонений.
Проверка статуса онлайн. Следит за статусом всех устройств в группе, регистрирует данные датчиков и уведомляет администраторов, если устройство пропадает из сети.

Статистика
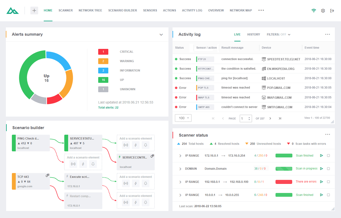
Журнал активности
Network Olympus тщательно отслеживает статус всех датчиков и записывает каждое действие, ведя подробный журнал мониторинга. Проанализировать любые отклонения показателей от нормы вам также помогут отчёты по сенсорам и действиям.
Режимы отображения журнала
Данные мониторинга в Network Olympus можно просматривать в двух режимах: Текущий и режим Истории. Режим Live отображает события в реальном времени текущей сессии, тогда как режим History архивирует все прошлые данные мониторинга, повышая эффективность анализа данных.
Фильтры
Удобная панель фильтров позволяет быстро и точно находить нужные события. Вы можете выполнить фильтрацию по статусу, чтобы просмотреть список неудавшихся проверок, или выполнить фильтрацию по типу проверки, или рассмотреть только определенный период времени. Все это возможно благодаря интуитивно понятному функционалу фильтрации. Не забывайте комбинировать фильтры для максимальной эффективности.
Карта сети
Универсальный инструмент для создания карты
Network Olympus взаимодействует с вашим деревом сети, давая возможность визуализировать всю структуру связей между устройствами. Карта сети представляет собой полноценное решение для отображения сетевых узлов и эффективного управления ими.
Визуализация сети
Редактор карты разделен на две ключевые секции:
Дерево сети. Этот модуль сканирует и автоматически добавляет устройства в дерево сети. Это базовый функционал, в результате работы которого можно быстро упорядочить, объединить в группы и воссоздать в дереве иерархию устройств корпоративной сети.
Карта сети. Основной раздел для редактирования карты и визуального представления, позволяющий создавать несколько независимых карт с индикаторами статуса датчиков в реальном времени.
Эти модули расширяют возможности мониторинга и взаимодействия с сетевыми узлами, предоставляя вам полный набор инструментов для визуализации, создания схем и удобных графических диаграмм.
Разнообразные возможности отображения
Зачастую, сетевое окружение в крупной компании по своей природе является довольно сложной структурой, упростить которую сложно. Тем не менее, Network Olympus предлагает все инструменты для наглядной и удобной работы по администрированию корпоративной сети без значительных усилий. Вы можете разбить сложные многоуровневые карты сети на несколько меньших независимых частей, что позволит вашим сотрудникам легче контролировать сегмент, за который они отвечают. Виджет карты сети позволит сделать любые сложные процессы мониторинга проще и понятнее!
Примеры использования
Типичные примеры использования Network Olympus включают:
Мониторинг времени безотказной работы для критически важных серверов.
Отслеживание показателей здоровья компьютерной техники, таких как: использование ЦП, место на диске и т. д.
Мониторинг производительности сетевых устройств.
Автоматизация реакций на проблемы IT инфраструктуры.
Регулярная отчетность о надежности систем в целом.
Испытайте все возможности нашего продукта для мониторинга уже сегодня и получайте от работы гораздо больше удовольствия!